Serviços da empresa JhonnTec

Áreas de nossos serviços

Clique sobre os nomes dos serviços para intergir!

Atividades

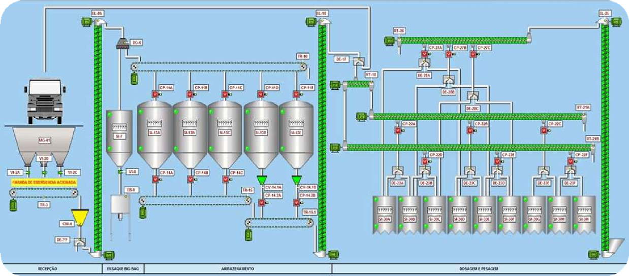
  • Implantação de sistema por transportadores de correia, roscas ou redler, com desenvolvimento de projeto e supervisório.
  • Toda a operação sendo executada e monitorada pelo computador, sendo necessário apenas as seleções de rotas os demais itens de segurança serão todos controlados pelo sistema.
  • Atividades

  • Montagem de painéis elétricos com chaves de partidas Soft starter para motores de alto porte garantindo o desempenho na partida e a proteção dos equipamentos.
  • Somos especializados na prestação de serviços de manutenção e instalação em plantas de silos e secadores, com foco em sistemas de secagem de soja e milho, e armazenamento de grãos em silos. Nossa equipe altamente qualificada garante que cada projeto seja entregue com excelência e dentro dos mais altos padrões de qualidade.
  • Com uma equipe técnica altamente qualificada e comprometida, buscamos sempre a excelência nos serviços prestados, assegurando o pleno funcionamento e a máxima eficiência das máquinas de beneficiamento de algodão de nossos clientes.
  • Desenvolvimento de projetos elétricos industriais.
  • Atividades

  • Trabalhamos com projetos, montagem, manutenção do sistema de geração de energia por grupo geradores.
  • Instalação de grupos geradores.
  • Manutenção preventiva.
  • Manutenção corretiva.
  • Atividades

  • RELATÓRIO PMOC
  • Portaria nº 3.523 ANVISA
  • Atividades

  • Análise termográfica de sistemas eletromecânicos, painéis elétricos etc.
  • Laudo com diagnóstico completo das condições de funcionamento dos equipamentos.
  • Atividades

  • Manutenção corretiva, preventiva e preditiva em equipamentos industriais.
  • Atividades

  • Consultoria.
  • Estudo.
  • Adequação.
  • Enquadramento.
  • Atividades

  • Projeto Personalizado.
  • Instalação Completa.
  • Tecnologia Avançada.
  • Conformidade com Normas.
  • Manutenção e Suporte.
  • Atividades

  • Parte Elétrica
  • Conserto na estrutura
  • Confecção de painel
  • Adequações
  • Solicite seu atendimento!

    Teremos a satisfação em lhe atender!

    Preencha o formulário

    Retornaremos o mais breve